Перейти к основному содержимому

TAP

Схема подключения TAP!

Предостережения
  • Обратите внимание, что TAP нельзя подключать к порту серводвигателя, его нужно подключать к порту концевого выключателя!!!
Loading...

Настройка TAP

подсказывать
  • Поскольку TAP использует сопло непосредственно в качестве триггера концевого выключателя, то смещения по XY нет вообще
подсказывать
  • Изменения касаются только z-концевого выключателя и датчика

[stepper_z]
endstop_pin: probe:z_virtual_endstop
# endstop_pin: ^sht36:PA1
# position_endstop: -0.5

[probe]
pin: ^sht36:PC15 # Пин сигнала
x_offset: 0 # Смещение датчика относительно сопла по оси X
y_offset: 0 # Смещение датчика относительно сопла по оси Y
#z_offset: 0 # Смещение датчика относительно сопла по оси Z
speed: 3.0 # Скорость выравнивания
lift_speed: 5 # Скорость подъема датчика
samples: 3 # Количество измерений
samples_result: median # Метод определения значения (по умолчанию - медиана)
sample_retract_dist: 3.0 # Расстояние отката при выравнивании
samples_tolerance: 0.075 # Допуск измерений (обратите внимание, слишком маленькое значение может привести к увеличению количества измерений)
samples_tolerance_retries: 3 # Количество повторных попыток при превышении допуска
activate_gcode:
{% set PROBE_TEMP = 150 %}
{% set MAX_TEMP = PROBE_TEMP + 5 %}
{% set ACTUAL_TEMP = printer.extruder.temperature %}
{% set TARGET_TEMP = printer.extruder.target %}

{% if TARGET_TEMP > PROBE_TEMP %}
{ action_respond_info('Целевая температура экструдера %.1fC слишком высока, снижаю до %.1fC' % (TARGET_TEMP, PROBE_TEMP)) }
M106 S255
M109 S{ PROBE_TEMP }
M106 S26
{% else %}
# Целевая температура уже достаточно низкая, но сопло может быть еще слишком горячим.
{% if ACTUAL_TEMP > MAX_TEMP %}
{ action_respond_info('Температура экструдера %.1fC все еще слишком высока, жду пока температура станет ниже %.1fC' % (ACTUAL_TEMP, MAX_TEMP)) }
TEMPERATURE_WAIT SENSOR=extruder MAXIMUM={ MAX_TEMP }
{% endif %}
{% endif %}

Изменение начального макроса

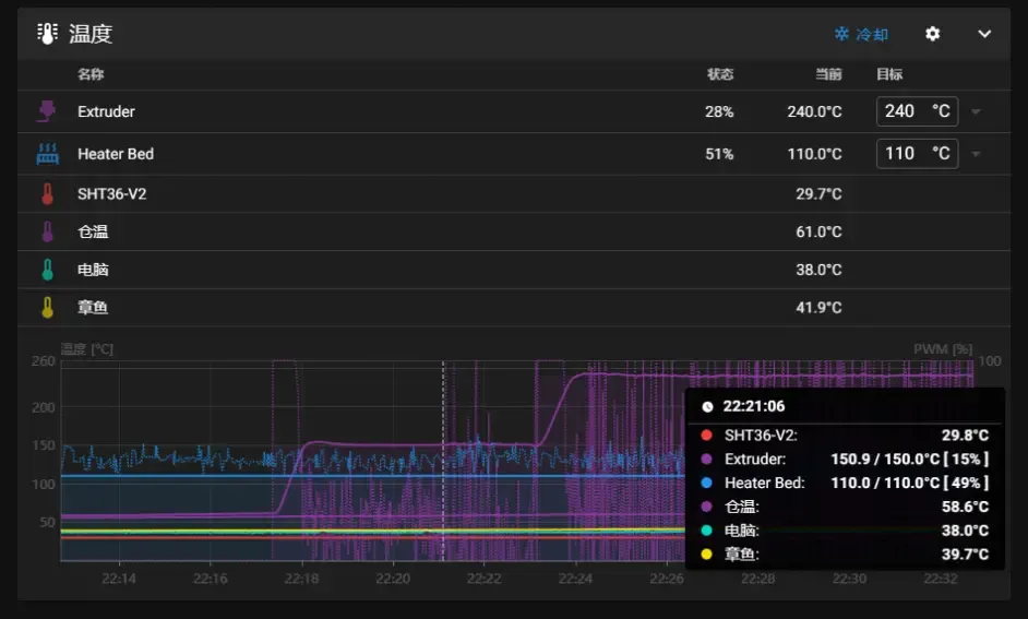
  • Эффект
Loading...

Изменение начального макроса в PrusaSlicer

M109 S150
print_start
M109 S[first_layer_temperature]

Изменение начального макроса в CURA

M109 S150
print_start
M109 S{material_print_temperature_layer_0} ;Начать нагрев экструдера

Изменение начального макроса в Orca-Slicer

M190 S[bed_temperature_initial_layer_single]
M109 S150
print_start PRINT_MIN={first_layer_print_min[0]},{first_layer_print_min[1]} PRINT_MAX={first_layer_print_max[0]},{first_layer_print_max[1]}
M109 S[nozzle_temperature_initial_layer]
Loading...