メインコンテンツまでスキップ

FLY-Tools 概要

  • FLY-Tools は、Webベースのツールであり、3Dプリンターユーザーのワークフローを簡略化し、最適化することを目的としています。このツールは、ユーザーが3Dプリンターをより簡単に管理・設定できるようにするさまざまな機能を提供します。
  • FLY-Tools は現在、FlyOS-Armbianシステムのみをサポートしており、システムに内蔵されており、追加のインストールは不要です。

FLY-Tools の特徴

  • 多言語対応、ダークテーマ対応
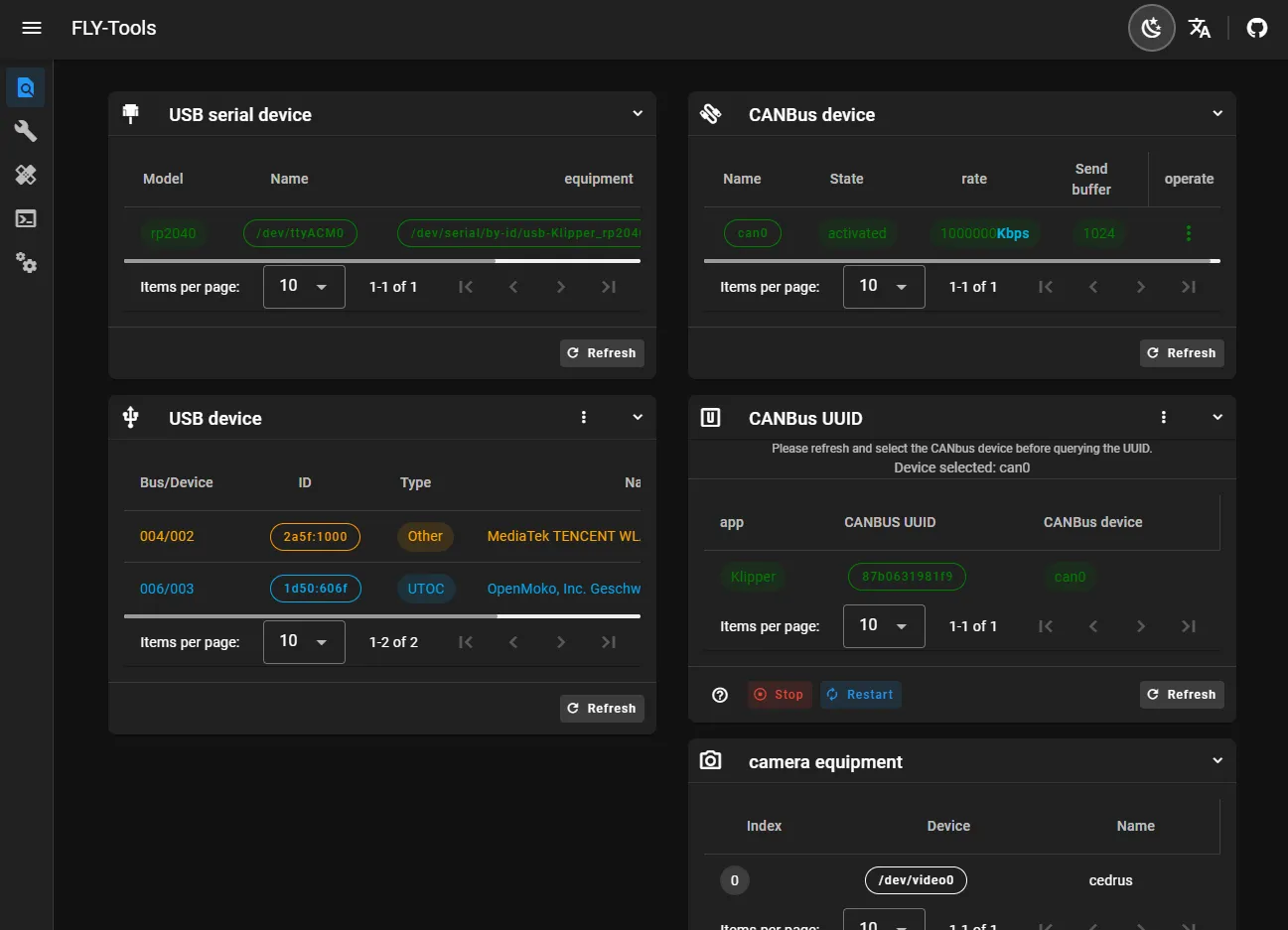
  • USBシリアルID、USBデバイスID、CANbus UUID、VideoデバイスIDの照会とワンクリックでコピー機能をサポート
  • 特定のCANデバイスをワンクリックで有効または無効にする機能をサポート
  • CANデバイスの転送速度や送信バッファサイズをオンラインで変更する機能をサポート
  • FLYマザーボード用Klipperファームウェアのオンラインコンパイル機能をサポート(Katapultファームウェアのコンパイル対応は進行中)
  • オンラインでの書き込みをサポート。DFU、HID、CANなどの書き込み方法に対応
  • すべてのコンパイル済みファームウェアファイルのダウンロードをサポート
  • Klipperのロードマップをオンラインで生成する機能をサポート
  • 自動測定により共振グラフをワンクリックで生成する機能をサポート
  • Web経由のSSH接続をサポート
  • WebベースのSSH(ttydに基づく)
  • FLYOSバージョン3.3.4をサポート。画面やWeb表示などの設定が可能

FLY-Tools インターフェース紹介

Loading...
- 3D Mellow -
- 3D Mellow -
- 3D Mellow -
- 3D Mellow -
- 3D Mellow -
- 3D Mellow -
- 3D Mellow -
- 3D Mellow -
- 3D Mellow -
- 3D Mellow -
- 3D Mellow -
- 3D Mellow -
- 3D Mellow -
- 3D Mellow -
- 3D Mellow -
- 3D Mellow -
- 3D Mellow -
- 3D Mellow -
- 3D Mellow -
- 3D Mellow -
- 3D Mellow -
- 3D Mellow -
- 3D Mellow -
- 3D Mellow -
- 3D Mellow -
- 3D Mellow -
- 3D Mellow -
- 3D Mellow -
- 3D Mellow -
- 3D Mellow -
- 3D Mellow -
- 3D Mellow -
- 3D Mellow -
- 3D Mellow -
- 3D Mellow -
- 3D Mellow -
- 3D Mellow -
- 3D Mellow -
- 3D Mellow -
- 3D Mellow -
- 3D Mellow -
- 3D Mellow -
Loading...