FLY-Tools 소개
- FLY-Tools는 3D 프린터 사용자의 워크플로우를 간소화하고 최적화하기 위해 설계된 웹 기반 도구입니다. 이 도구는 사용자가 3D 프린터를 보다 쉽게 관리하고 설정할 수 있도록 다양한 기능을 제공합니다.
- FLY-Tools는 현재 FlyOS-Armbian 시스템만을 지원하며, 시스템에 이미 내장되어 있어 별도 설치가 필요하지 않습니다.
FLY-Tools 기능
- 다국어 지원, 다크 테마 지원
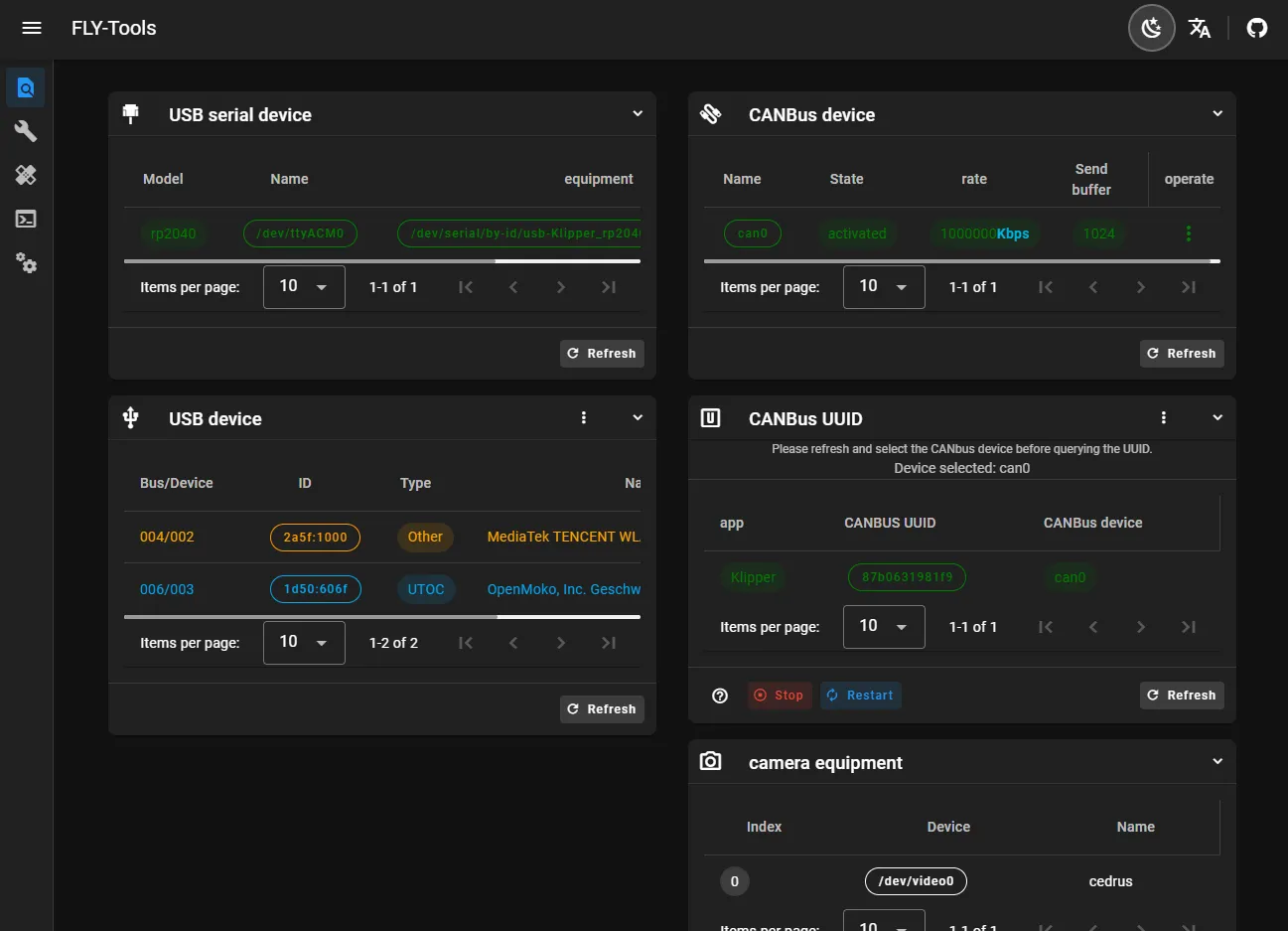
- USB 시리얼 ID, USB 장치 ID, CANbus UUID, 영상 장치 ID 조회 및 한 번에 복사 기능 지원
- 지정된 CAN 장치의 활성화/비활성화 기능 지원
- CAN 장치의 속도 및 전송 버퍼 크기 온라인 변경 지원
- FLY 메인보드의 Klipper 펌웨어 온라인 컴파일 지원 (Katapult 펌웨어 컴파일은 현재 적응 중)
- 온라인 플래싱 지원: DFU, HID, CAN 등의 플래싱 방식 지원
- 모든 컴파일된 펌웨어 파일 다운로드 지원
- Klipper 로드맵 온라인 생성 지원
- 자동 측정을 통한 공진도 생성 기능 지원
- 웹 기반 SSH 연결 지원
- 웹 SSH 지원 (기반: ttyd)
- FLYOS 3.3.4 버전 시스템 지원, 화면 설정 및 웹 표시 가능
FLY-Tools 화면 구성


Loading...